
为加快推动高效节能技术装备的推广应用,引导绿色生产和绿色消费,近日工信部组织编制了《国家工业节能技术装备推荐目录(2018)》及《国家工业节能技术应用指南与案例(2018)》。钢铁行业中,包括唐山港陆、包钢、天津钢铁、武钢、首钢京唐、新余钢铁、河钢承钢及相关节能技术装备作为案例被列入。
《中国冶金报》、中国钢铁新闻网小编将具体情况整理如下——
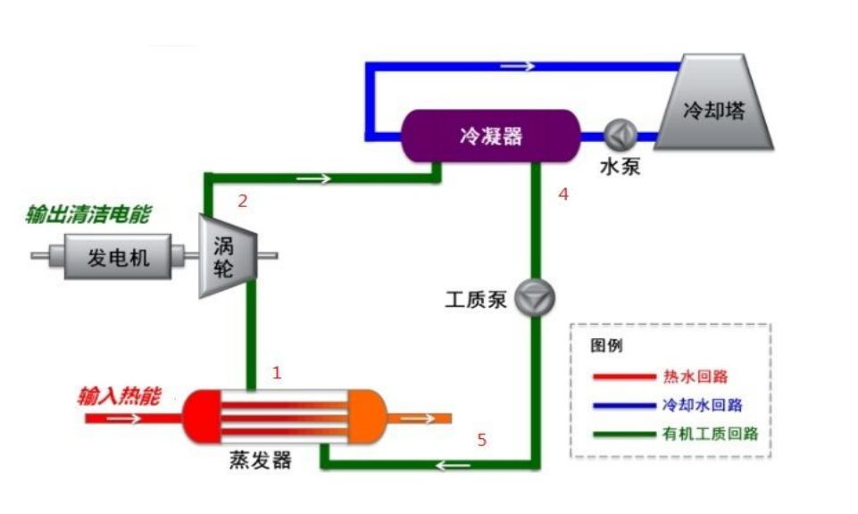
煤气透平与电动机同轴驱动的高炉鼓风能量回收技术(BPRT) 唐山港陆钢铁公司 技术所属领域及适用范围 适用于高炉鼓风与余热余压能量回收领域。 技术原理及工艺 将两台旋转机械装置组合成一台机组,用煤气透平直接驱动高炉鼓风机,在向高炉供风的同时回收煤气余压、余热。该技术将回收的能量直接补充到轴系上,避免了能量转换的损失;兼备两套机组的功能并有所简化,取消了发电机,合并了自控、润滑油、动力油等系统,有效提高了装置效率。技术原理图如下: 应用案例 唐山港陆钢铁公司新建1160m3高炉BPRT项目。新建1160m3高炉,鼓风机为AV56-13,所需功率为13500kW,单台透平回收功率5790kW。采用BPRT 机组,配合高炉鼓风机、变速离合器、透平膨胀机、电动机/汽轮机、大型阀门、润滑油站、动力油站等运行。在机组正常运行期间,电机只需消耗3300kW 的功率即可保证轴流压缩机正常给高炉供风,电机消耗功率减少33%。 未来五年推广前景及节能减排潜力 预计未来5年,推广应用比例可达到50%,可形成节能90万tce/a,减排CO2243万t/a。 基于标准兆瓦级透平热电联供机组的低品位余热发电技术 包钢集团 技术所属领域及适用范围 适用于低品位余热利用领域。 技术原理及工艺 采用低沸点的有机工质进行朗肯循环,通过利用低品位余热,形成高温高压的有机工质蒸汽,推动透平机膨胀做功,驱动发电机发电,实现热-电-冷三联供,实现不稳定热源及低品位余热的综合利用。工艺路线如下图: 应用案例 包钢集团薄板厂宽厚板2号加热炉烟气余热ORC综合利用示范工程项目。2号炉采用步进梁式加热炉连续上下加热,炉尾有较长热回收段,装料端下排烟,生产能力150t/h。加热炉的有关参数如下:烟气量:40000~45000m3/h;主烟道闸板后的烟气温度:150~410℃;主烟道闸板后烟气压力:-260~-180Pa。采用ORC技术,装机容量为800kW,实现热电联供。实施周期1年9个月。机组自耗电按15%计算,采暖天数6个月,采暖期有效利用系数0.7,年运行时间8000小时计算:共可节约标准煤3595.47tce/a。 未来五年推广前景及节能减排潜力 预计未来5年,推广应用比例可达到30%,可形成节能23.05万tec/a,减排CO2 62.23万t/a。
高效油液离心分离技术 天津钢铁集团 技术所属领域及适用范围 适用于工业行业油液分离领域。 技术原理及工艺 采用物理分离法进行油液分离,当混合油液进入转鼓后,随转鼓高速旋转,因固相、重液相、轻液相密度不同,产生不同的离心惯性力,离心力大的固相颗粒沉积在转鼓内壁上,液相则根据密度梯度自然分层,然后分别从各自的出口排出,实现分离净化,分离过程无耗材、无滤芯、低功率、无需加热、零热耗。关键设备结构图如下: 应用案例 天津钢铁集团中厚板车间油膜轴承油净化项目。项目改造前,应用真空滤油机,需要对油品加热再过滤,功率消耗严重,需要更换滤芯,并且严重损害油液的使用寿命。而且460CST以上的高粘度油品真空机无法有效处理。将原真空滤油机改为离心式净油机进行净化处理,设备功率由110kW降为7.5kW,且无需更换滤芯,减少二次污染;无需加热,不损伤油液使用寿命。实施周期1年。改造后单台设备年节约电费73.8万元;运用离心式净油机可延长油液使用寿命2~3倍,每年可节约新油使用量260吨(原油耗520t/a);省去了真空滤油机滤芯更换费用3.2万元/台,折合标煤3476吨。 未来五年推广前景及节能减排潜力 预计未来5年,推广应用比例可达到30%,可形成节能13.9万tce/a,减排CO237.53万t/a。
新型纳米涂层上升管换热技术 武钢 技术所属领域及适用范围 适用于钢铁焦化行业余热、余能利用领域。 技术原理及工艺 上升管内壁涂覆纳米自洁材料,在荒煤气高温下内表面形成均匀光滑而又坚固的釉面,焦炉荒煤气与上升管内壁换热时,难于凝结煤焦油和石墨,高效回收荒煤气余热,并实现管内壁自清洁。技术原理图如下: 应用案例 武钢焦炉荒煤气显热回收利用关键技术创新及产业化示范工程项目。老的焦炉上升管对荒煤气不采取吸热措施,荒煤气直接排出,为使温度不超过800℃,还采取喷氨水以降低温度,极大地浪费了热量。对2×65孔4.3米焦炉上升管进行更换。实施周期4个月。改造后,可降低工序能耗约6kg/t标准煤,回收荒煤气显热约30%,吨焦产饱和蒸汽约85kg(0.4~0.6MPa),冷却循环氨水电耗降低约20%,年可节约标煤6236t(年产焦炭80万吨)。 未来五年推广前景及节能减排潜力 预计未来5年,推广应用比例可达到50%,可形成节能57.67万tce/a,减排CO2 149.95万t/a。
纳米微孔绝热保温技术 首钢京唐钢铁有限责任公司 技术所属领域及适用范围 适用于保温保冷绝热工程领域。 技术原理及工艺 将多孔纳米二氧化硅复合纳米材料、金属粉、金属箔、有机和无机纤维作为主要绝热材料和补强材料,以互穿网络聚合物作为主要结合剂制成保温涂布。在中高温使用条件下,有机纤维和互穿网络聚合物碳化后转变为碳纤维,成为补强和透光遮蔽材料,部分碳纤维与附在碳纤维的SiO 2 反应生成SiC,作为定向辐射材料,使绝热效果提高 2~3 倍,耐压强度提高 10 倍,阻尼比大于 30%,隔声效果大于 10dB。涂布复合工艺图如下: 应用案例 首钢京唐钢铁有限责任公司钢包保温项目。节能改造前对用户的能耗情况钢包精炼电耗进行了跟踪,在钢包热周转(计算选取吨位一致)的情况下,钢包精炼平均电耗为50kW·h/t。采用纳米微孔绝热保温技术对该公司的铸造盆和钢包进行保温施工。实施周期1个月。使用纳米微孔绝热板减少温降:25×1.25=31.25℃,连铸每吨钢可节省电能:0.71×31=22.01kW·h,连铸电极消耗降低:0.45×22÷50=0.198kg/t(钢),综合节能1.6万tce/a。 未来五年推广前景及节能减排潜力 预计未来5年,推广应用比例可达到20%,可形成节能66.4万tce/a,减排CO2179.28万t/a。
永磁涡流柔性传动节能技术 江西新余钢铁 技术所属领域及适用范围 适用于电机传动系统节能改造。 技术原理及工艺 应用永磁材料所产生的磁力作用,完成力或力矩无接触传递,实现能量的空中传递。以气隙的方式取代以往电机与负载之间的物理连接,改变传统的调速原理,在满足安全可靠的基础上实现传动系统的节能降耗。关键设备结构图如下: 应用案例 江西新余钢铁炼钢除尘风机改造项目。高炉一次除尘风机(3500kW,1500rpm)改造前用液力耦合器进行调速节能,最低转速只能调到600rpm,同时也是耗电大户(平均每日耗电43814kW·h)。电机底座加长改制,安装永磁节能装置主机;连接电机与永磁节能装置主机以及负载,调整参数正常运行。实施周期1个月。改造后,电机日耗电量下降到24344kW·h/d,节电率约为45%。经过中节能咨询有限公司第三方检测,综合节能量达2261tce/a。 未来五年推广前景及节能减排潜力 预计未来5年,推广应用比例可达到8%,可形成节能120万tce/a,减排CO2320万t/a。 工业锅炉通用智能优化控制技术(BCS) 河北钢铁股份有限公司承德分公司 技术所属领域及适用范围 适用于各种工业锅炉和工业窑炉。 技术原理及工艺 采用先进的软测量、过程优化控制、故障诊断与自愈控制、大系统协调优化、智能软件接口、企业级大数据挖掘、神经网络预测控制等技术实现锅炉(窑炉)装置的安全、稳定与经济运行。技术实现图如下: 应用案例 河北钢铁股份有限公司承德分公司燃气锅炉节能改造项目。1台260t/h燃气锅炉,锅炉所有控制回路均为手动操作。改造前日均煤气消耗约200万m3,全年运行按330天计,全年煤气消耗66000万m3。基于用户现有DCS系统、现场仪表和自动装置,增加1套优化操作站及其相应配套软件设施,在OPC桥梁功能的支持下,使BCS系统与原DCS系统无缝整合到一起,且不影响现有DCS系统的正常功能。实施周期30天。改造后,综合节能4244tce/a。 未来五年推广前景及节能减排潜力 预计未来5年,推广应用比例可达到30%,可形成节能200万tce/a,减排CO2540万t/a。
网上经营许可证号:京ICP备18006193号-1
copyright©2005-2022 www.cumetal.org.cn all right reserved 技术支持:钢链云(北京)科技发展有限公司
服务热线:010-59231580